

偵碳+
碳排放量自動計算 | PLC | 碳資產管理系統
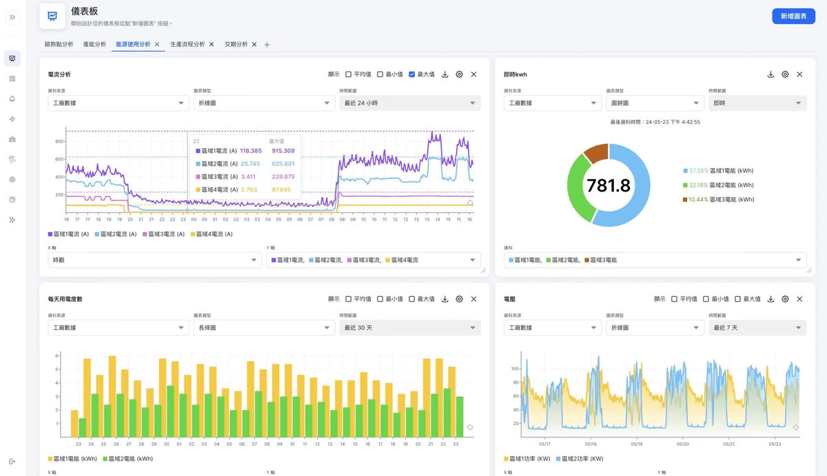
偵碳+監測系統
智能監控系統能夠實時追蹤電耗和碳排放數據,幫助企業及時調整運營策略,實現可持續發展

智慧電表
自主研發設計韌體技術,採用台電數據分析項目模式(有效、無效、視在),根據國家公告碳係數,自動計算電力碳排放量。

數據主機戰情室
設計可串接各類型感測器裝置,透過地端產品模式,解決因環境場域空間網路穩定性問題,以及靈活共享數據資料。

PLC自動控制
設計標準化產品模組與箱體,配備完整電力偵測PLC自動控制設備,適合任何無線傳輸方式,可擴增外接記憶體區間紀錄備存。

韌體系統監控
提供設備韌體技術即時監測後台,包含數據分析、趨勢圖、碳排放係數等,可透過Line、Mail、TG等自動發送資料通知。

專業技師環評安裝
派任乙級電力技師執照之工程師,進行現場環境與相關設備之檢測確認,並且提供評估建議及規劃,確保安裝施工之安全。

可視化監控
藉由串接合作夥伴EMS/ERP/AI管理系統,即時監控環境感測器數據資料,並且根據數據資料進行盤查輔導建議方案。
物聯網 IOT 解決方案
完整軟硬體整合服務
1感測器
環境偵測
電力 | 氣體 | 水質
2閘道器
數據傳輸
傳輸 | 工業物聯網 | 紀錄
3管理系統
可視化監控
EMS | ERP | 憑證
產品技術流程
我們重視數據資料的蒐集與紀錄,以及數據資料的應用價值

©2025 Powered by Hedes BI Co. Ltd







